注册帐号丨忘记密码?
1.点击网站首页右上角的“充值”按钮可以为您的帐号充值
2.可选择不同档位的充值金额,充值后按篇按本计费
3.充值成功后即可购买网站上的任意文章或杂志的电子版
4.购买后文章、杂志可在个人中心的订阅/零买找到
5.登陆后可阅读免费专区的精彩内容
打开文本图片集
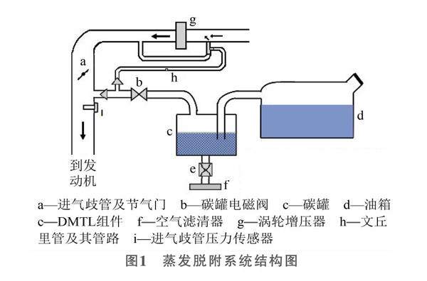
【摘 要】国Ⅵ法规新增对蒸发系统脱附流量的诊断要求,基于DMTL的正压式蒸发系统诊断结构,在不增加额外的压力传感器的前提下,对DMTL泵电流进行监控,根据泵电流以及泵电流频率的变化,来判断脱附管路脱附流量的有无,完成对蒸发系统高低脱附管路脱附流量监测的诊断[1]。以某款混合动力汽油增压发动机燃油蒸发系统为例,研究其脱附流量检测方法。(剩余2396字)
登录龙源期刊网
购买文章
一种混合动力汽车国Ⅵ燃油蒸发系统脱附流量监测策略
文章价格:3.00元
当前余额:100.00
阅读
您目前是文章会员,阅读数共:0篇
剩余阅读数:0篇
阅读有效期:0001/1/1 0:00:00