注册帐号丨忘记密码?
1.点击网站首页右上角的“充值”按钮可以为您的帐号充值
2.可选择不同档位的充值金额,充值后按篇按本计费
3.充值成功后即可购买网站上的任意文章或杂志的电子版
4.购买后文章、杂志可在个人中心的订阅/零买找到
5.登陆后可阅读免费专区的精彩内容
打开文本图片集
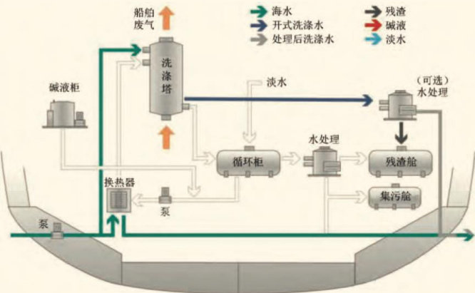
0引言
2020年,随着全球船用燃油限硫令(以下简称“2020限硫令”)的实施,船舶废气清洗系统(EGCS)作为应对2020限硫令的有效措施,受到越来越多船舶所有人的关注。Alphaliner的一项调查显示,截至2024年9月6日,全球共有1353艘集装箱船安装废气清洗系统(其主要部件是脱硫塔,因此业内简称“脱硫塔”),占现有集装箱船队总量的 41.1% 。(剩余5171字)
登录龙源期刊网
购买文章
船舶混合式脱硫塔设备优化及海事检查建议
文章价格:4.00元
当前余额:100.00
阅读
您目前是文章会员,阅读数共:0篇
剩余阅读数:0篇
阅读有效期:0001/1/1 0:00:00